Doradzi ktoś jaki grzejnik do dogrzewania pomieszczenia ~10m2? Powiedzmy do 3 stów.
Nie jestem w temacie nie wiem za bardzo na co patrzeć
#ogrzewanie #budujzwykopem #pytaniedoeksperta #pytanie #kiciochpyta
Nie jestem w temacie nie wiem za bardzo na co patrzeć
#ogrzewanie #budujzwykopem #pytaniedoeksperta #pytanie #kiciochpyta










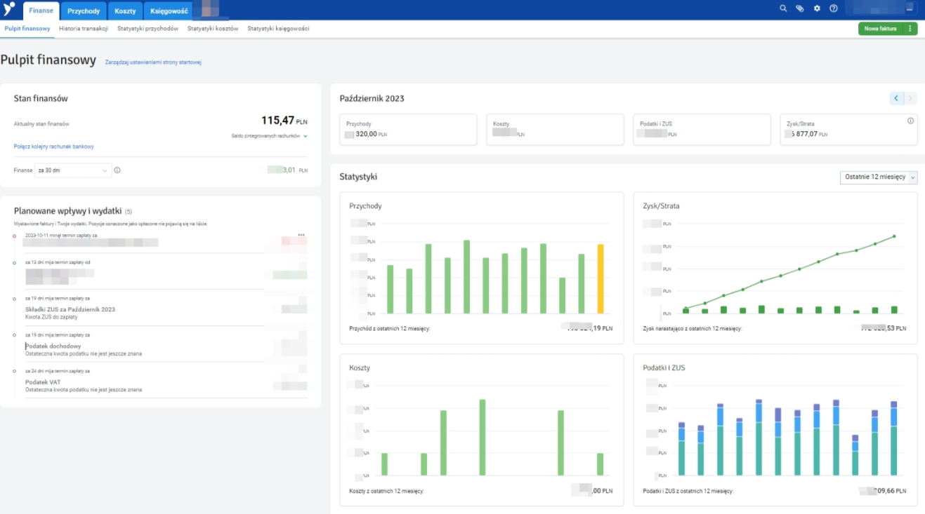
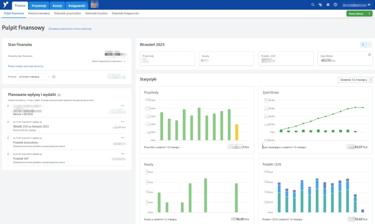
W nowcym cenniku widze 75zl netto MIESIECZNIE za pakiet w ktorym wystawisz fakture, wyslesz JPK i wygenerujesz DRA. Za takia kwote nie ma szans ze bym przedluzyl. Chyba ktos tam sie lekko
Druga sprawa, że mają też