Aktywne Wpisy

nervous_breakdown +1033
Ciekawostka: zespół Pectus istnieje tylko po to, aby występować w telewizji śniadaniowej, opowiadać o tym, że są braćmi i że w tym roku na święta będą lepić pierogi
#muzyka #ciekawostki
#muzyka #ciekawostki
źródło: 000LM014IOUC5MT8-C322-F4
Pobierz
Dorciqch +217
źródło: temp_file8589038139457099639
Pobierz




Jak na razie
@Chris_Karczynski: to proponuję najpierw to naprawić, albo postawić frigate w osobnym dockerze. Mam Advanced Camera Card do HA, ale to jednak we frigate przeglądanie nagrań ma sens.
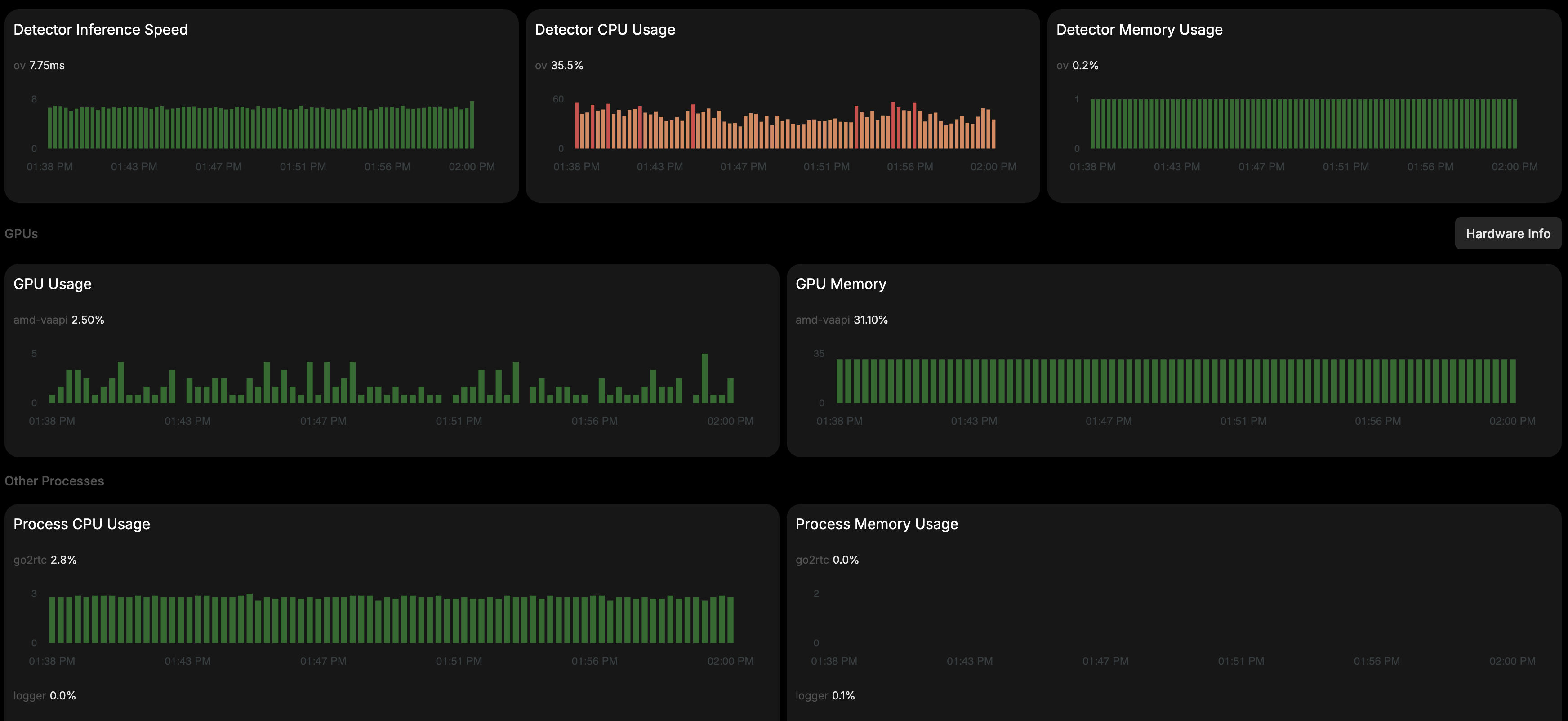
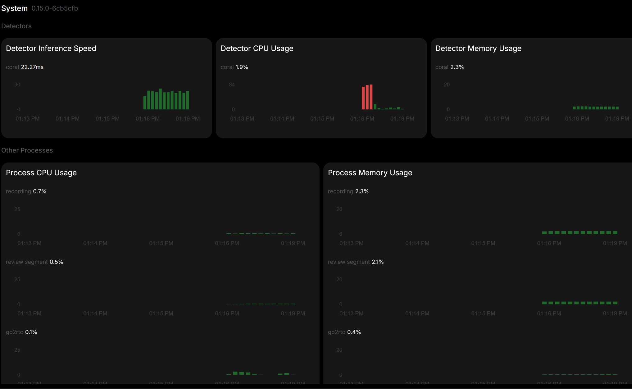
źródło: Zrzut ekranu 2025-05-23 131939
Pobierzźródło: Zrzut ekranu 2025-05-23 o 14.02.01
Pobierzlive:display:
mode: