@Marsik: putin natarł c---a ćwiką
- 0
no hej, gdzie mozna będzie obejrzeć dexa dziś po premierze? :)
#dexter
#dexter
- 5
- 0
@Marsik: Westworld 1.5
@Marsik: to musi być symulacją ale nie można stwierdzić jaką, coś z tym LSD musi być i pewnie z upływem czasu. Jednak Tabitha w rzekomo prawdziwym świecie pokazuje artykuły o zaginionych z miasteczka i jest to prawdą. Może ten świat to, też symulacja a jeśli nie to gdzie ci ludzie się podziewają? Jakby zginęli w wypadkach to by nie byli zaginieni. Będzie to poplątane i może bez sensu na sam
- 3
- 0
Nienawidzę tego serialu, dłużyzny jak c--j, pogmatwane wątki, brak logiki, ja pierdziele... Nie mogę się już doczekać piątku i kolejnego odcinka
乁(⫑ᴥ⫒)ㄏ
#stamtad
乁(⫑ᴥ⫒)ㄏ
#stamtad
Marsik via Wykop
- 1
@Cingciangciong: już wczoraj można było obejrzeć
@Cingciangciong: odcinki są w niedzielę ale nie spolszczone, napisy z tłumacza
- 6
na webcamerkach widać wielkie sprzątanie po wielkiej wodzie w Lądku Zdroju
https://ladek.pl/gmina/kamery-internetowe/
#powodz
https://ladek.pl/gmina/kamery-internetowe/
#powodz
- 2

- 0
Jakie medium było Twoim głównym źrodłem informacji do monitorowania sytuacji powodziowej?
- programy informacyjne w TV (albo stream) 5.7% (5)
- X 4.5% (4)
- Grupy/posty na FB/Messenger 8.0% (7)
- Tiktok 3.4% (3)
- Instagram 3.4% (3)
- wykop 65.9% (58)
- inne 9.1% (8)
@Marsik: Własne oczy i lokalne media
- 1
- 0
@Marsik: w---------j z tagu powódź
Marsik via Wykop
- 0
@smKSmdksodFDed: ok
- 3
@Marsik tylko pomysl sobie ile tego karla jest ze rozlal sie na fest tysiecy kilometrów kwadratowych i nadal ma swoj wzrost
Marsik via Wykop
- 5
@WinterLinn: hehe, ilość karłów na metr kwadratowy
- 2
- 2
@Marsik: "Dobranoc, do widzenia! Cześć. Giniemy!"
- 2
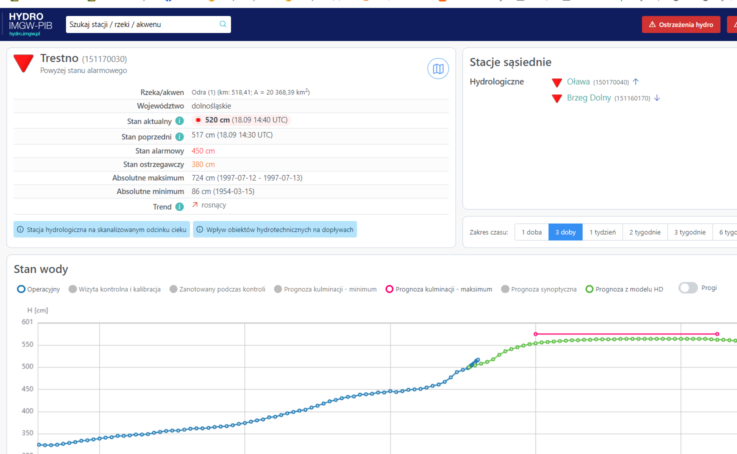
@Marsik stoi, bo zalewane są dwa poldery - Oławka i Blizanowice. Chyba trochę zaskoczył ich szybki wzrost na Trestnie.
@cibronka: jeszcze została w rezerwa w postaci kanału Odra-Widawka
https://pl.wikipedia.org/wiki/Kana%C5%82_Odp%C5%82ywowy
http://www.donnees.centre.developpement-durable.gouv.fr/symposium/expose/SP3-13_pol.pdf
https://pl.wikipedia.org/wiki/Kana%C5%82_Odp%C5%82ywowy
http://www.donnees.centre.developpement-durable.gouv.fr/symposium/expose/SP3-13_pol.pdf
źródło: widawka
Pobierz- 11
- 1
@Marsik: nie jest źle, aktualnie tylko 15 cm różnicy od tego co przewidywała prognoza
- 7
- 10
Aktualizacja odczytów na Odrze przed i za zbiornikiem Racibórz
(Krzyżanowice ----> Wrocław)
Krzyżanowice:
97' = 912 cm
max prognozowane było: 912 cm
(Krzyżanowice ----> Wrocław)
Krzyżanowice:
97' = 912 cm
max prognozowane było: 912 cm
Osiągnięcia
Rocznica
od 21.02.2025Rocznica Gadżeciarz
od 16.05.2019Gadżeciarz Mikroblogger
od 22.03.2022Mikroblogger
















#wojna #iran #usa
źródło: image
Pobierz